by Elizebeth JB
Hi there!
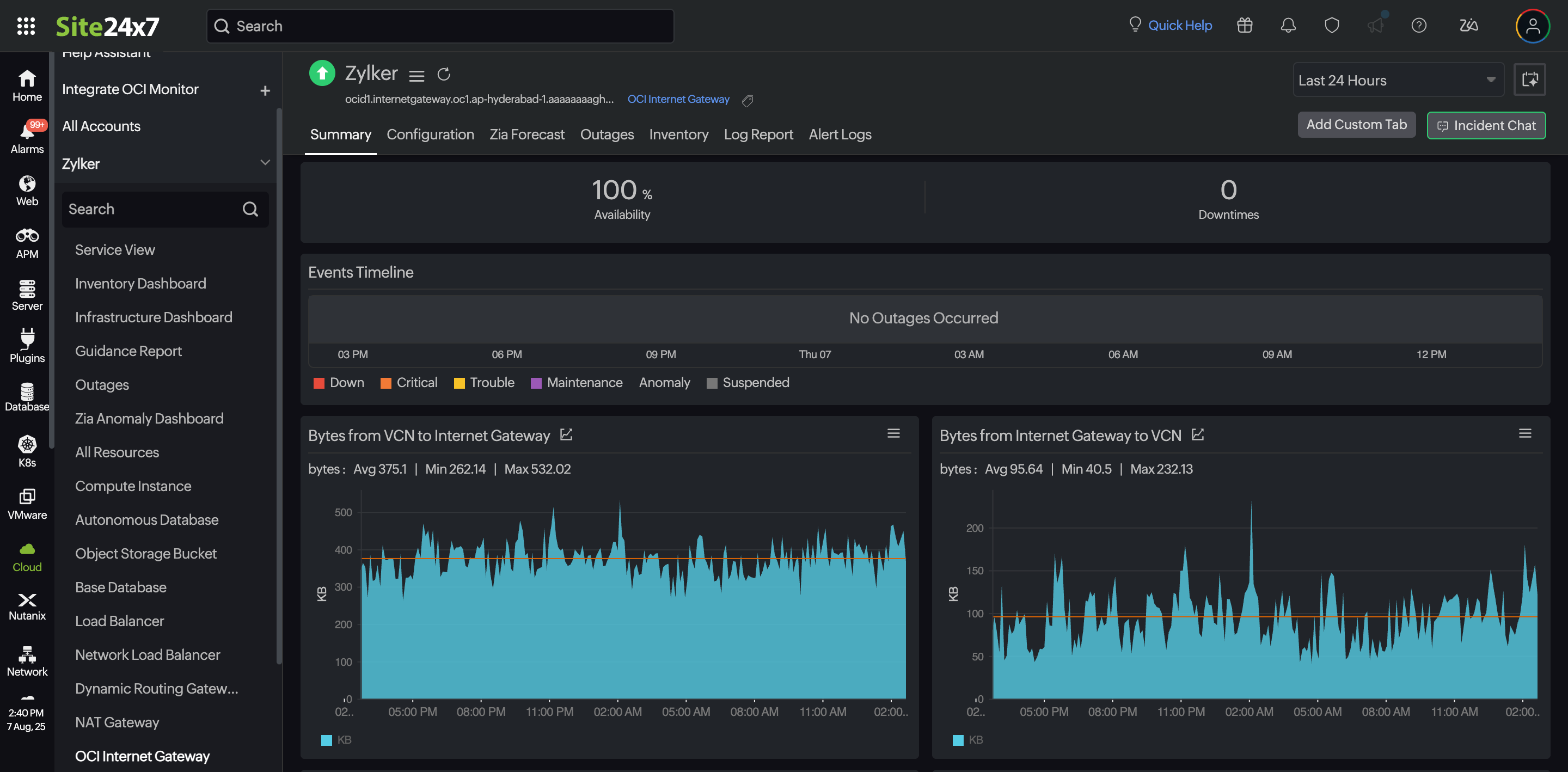
We’re excited to introduce Oracle Cloud Infrastructure (OCI) internet gateway monitoring as part of our OCI integration. An internet gateway in OCI acts as a virtual router, handling outbound traffic from your virtual cloud network (VCN) to the internet and inbound traffic from the internet to your resources.

Integrate your internet gateways with Site24x7 and leverage the following benefits:
- Maintain connectivity: Ensure the availability of critical outbound and inbound communication paths for your cloud resources.
- Monitor traffic patterns: Track the traffic flow and detect abnormal spikes or drops that may indicate issues.
- Optimize configurations: Identify misconfigurations or unused gateways to optimize your cloud setup.
- Get troubleshooting support: Use historical data to identify when and where connectivity issues occurred.
- Implement proactive alerts: Set up thresholds and receive instant alerts on threshold breaches, enabling quick responses to potential problems.
This end-to-end visibility enables you to maintain uninterrupted connectivity between your cloud resources and the internet while also giving you the insights needed to achieve better application availability and performance.
Have thoughts or questions? Drop them in the comments below!
Regards,
The Site24x7 team
Like (0)
Reply
Replies (0)