Go to All Forums

Websites: "Multiple Perf. Graphs in one chart" - Please vote and help me for this feature request

We need a possibility to compare the response time for three ore more websites in one graph on our status page. Currently there is only one graph for one website available. It's not possible to compare different websites in one chart. We need this feature to invastigate response time issues on our tomcat or webserver. We need this feature for our development team which will monitor the environment on the status page only.

Please vote for this feature - thumbs up! :)

Like (9) Reply
Replies (9)

We are working on customizable dashboard. You can add multiple charts of different attributes of different monitors in a single page. You can also share the dashboard with a public url. Hope that would solve this requirement.

Thillai.

Like (0) Reply

Hi Thillai,

I believe p.pfeffer is specifically looking for a way to display the response time metric from multiple servers on one GRAPH. I took a look at the new custom dashboard feature that was recently released. It does look like a powerful feature, but I do not see a way to combine the same performance from multiple sources onto one single graph. Like you mentioned, you can add the response time from multiple monitors on a single dashboard, but this is a completely different outcome.

Comparing similar data in a single graph/chart is much easier than comparing the data across multiple charts in my opinion.

Like (0) Reply

Hi,

We do have plans for one chart with data from multiple monitors, just that it was not included in the first version. You can expect it very soon. 

Keep posting your feedback on dashboards. That will help us prioritizing the next set of enhancements.

Thillai.

Like (0) Reply

Agree!: Comparing similar data in a single graph/chart is much easier than comparing the data across multiple charts in my opinion.

We are waiting also for this - it's necessary to upgrade the "Dashboard" to a really great feature in Site24x7. Compare a RDS Farm in our case with 30+ servers is our case to compare CPU in one graph, to compare RAM in one graph ....

Thank you in advance!

Like (0) Reply

When can we get this feature in BETA mode or LIVE mode?

Like (0) Reply

Hi Patrik,

The next set of updates are live (went live early this week) and we have implemented Multi-monitor performance widgets. Please use it and give us your feedback. 

I have updated the CustomDashboard post with more details. 

-Jasper 

Like (0) Reply

Really great!

Thx!

Like (0) Reply

Hi Patrik,

Words like these are a great encouragement for the team and it makes our day.. 

btw, you can read all the features that went out recently along with the Multi-perf graph widget in our latest announcement

 Thanks a lot for being active in the community as well. 

-Jasper

Like (0) Reply

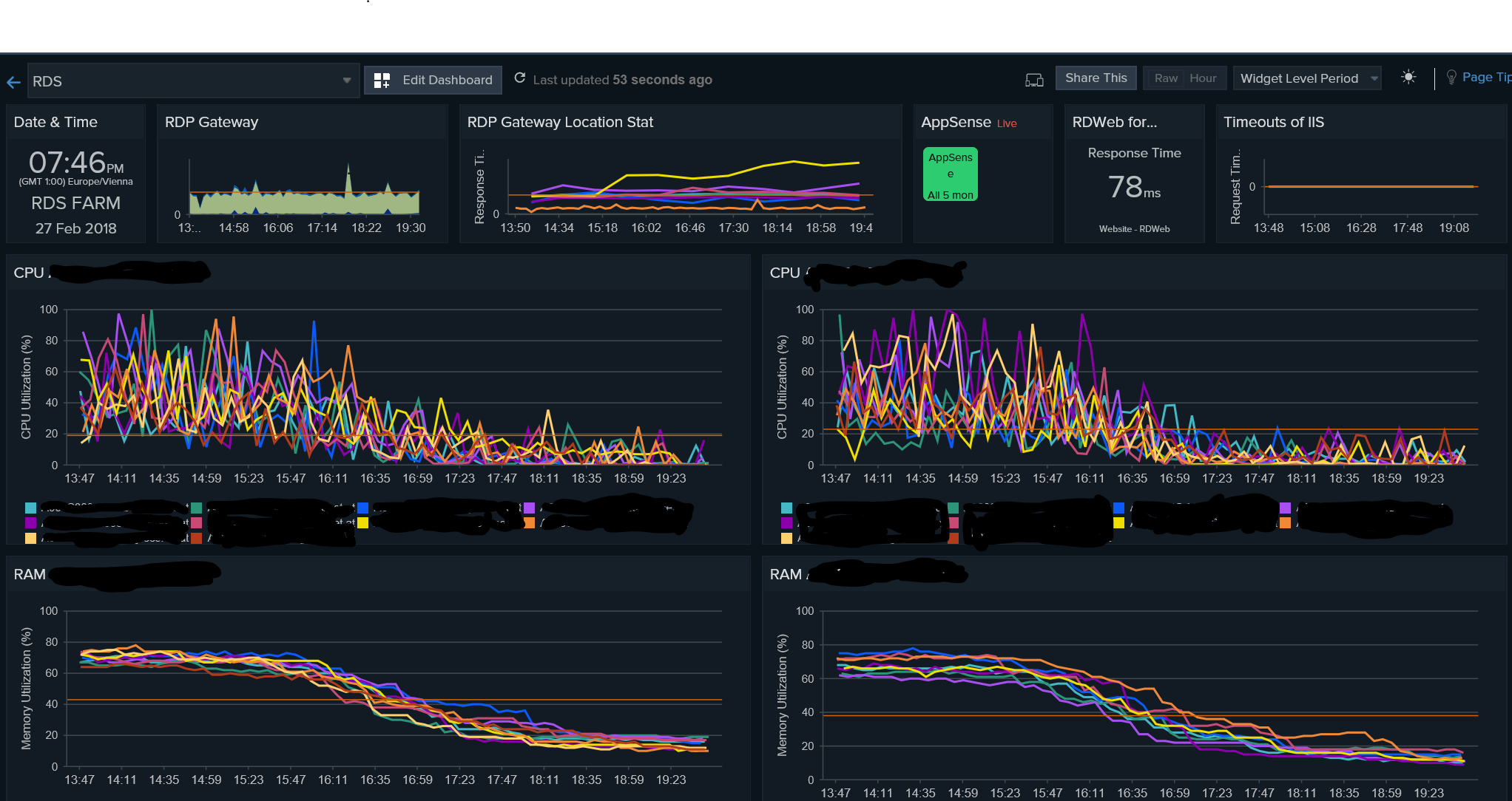
Hi Jasper,

this feature is really awesome and so important for many admins. Our RDS Farm Server admin need this feature to monitor the load of the RDS Farm with 20 servers. It's really great that Site24x7 recognize the requests of their customer! Go ahead with this strategy...

Our dashboard as attachment.

Best
Patrik


Attachments
Capture.PNG
Size: 437.56 KB
Like (0) Reply

Was this post helpful?