Help Docs

On-Premise Poller Group

The On-Premise Poller Group is a collection of On-Premise Pollers designed to distribute monitoring workloads efficiently. It simplifies the allocation of monitors across selected On-Premise Pollers and can include both primary and standby On-Premise Pollers.

How it helps

Balanced workloads: The On-Premise Poller Group evenly distributes workloads among On-Premise Pollers and monitors their CPU and memory usage to prevent any On-Premise Poller from being overwhelmed. 

Continuous monitoring: If a primary On-Premise Poller becomes unavailable, a standby On-Premise Poller is automatically promoted to take over, ensuring uninterrupted monitoring.

Efficient MSP operations: It allows MSP admins to efficiently manage On-Premise Pollers by creating On-Premise Poller Groups and assigning them to specific customers, ensuring consistent monitoring of their resources.

Prerequisites for adding an On-Premise Poller to an On-Premise Poller Group

Note

To migrate an existing On-Premise Poller to an On-Premise Poller Group, follow the steps outlined in the Migrate to the On-Premise Poller Group document.

To add a new On-Premise Poller to an On-Premise Poller Group, ensure the following prerequisites are met.

  • The On-Premise Poller should not have any monitors associated with it.
  • The On-Premise Poller should not be included in any user-defined location profile.
  • The On-Premise Poller should not be in a down state.
  • The On-Premise Poller should not be part of another On-Premise Poller Group.
  • If the On-Premise Poller is a primary On-Premise Poller with high availability, neither the primary nor the high availability On-Premise Poller can be added to the On-Premise Poller Group.
  • Super admins, admins, MSP admins, and MSP customers can add an On-Premise Poller Group.
  • Ensure that all On-Premise Pollers in an On-Premise Poller Group are on the same network.
  • The On-Premise Poller version should be 6.5.0 or above.
Note

If you want to upgrade or auto-upgrade On-Premise Pollers to the latest version, follow the steps in this document.

Supported monitors

Below, you'll find a list of VMware infrastructure components and internet services that an On-Premise Poller Group can monitor.

VMware infrastructure

Backups

Websites

  • Port (custom protocol)
  • Web transaction monitors
  • Ping monitors
  • SSL/TLS certificates
  • Web transactions (using a real browser)*
  • POP servers
  • FTP servers
  • SOAP web services
  • REST API
  • Web transactions (using a real browser)*
  • Selenium WebDriver
  • DNS servers
  • SMTP servers
  • FTP transfer monitors
  • NTP servers
  • Webpage speed (using a real browser)*
  • REST API transactions

Nutanix infrastructure

Adding an On-Premise Poller Group

  1. Log in to your Site24x7 account.
  2. Add an On-Premise Poller, if you haven't added one yet.
  3. Once the On-Premise Poller is installed, click Admin > On-Premise Poller Group.
  4. Click the plus + symbol beside On-Premise Poller Group.
  5. Specify the following information to add the On-Premise Poller to an On-Premise Poller Group:
    1. On-Premise Poller Group Name: Specify a name to identify the On-Premise Poller Group.
    2. Select Primary On-Premise Pollers: Search or choose the On-Premise Poller which you wish to add to the group as a primary On-Premise Poller.
    3. Select Standby On-Premise Pollers: Search or choose the On-Premise Poller which you wish to add to the group as a standby On-Premise Poller. Including a standby On-Premise Poller is recommended.
      Note: When a primary On-Premise Poller goes down, its monitoring resources will be taken over by the standby On-Premise Poller, which will then become the new primary On-Premise Poller. The original primary On-Premise Poller will switch to standby mode, even while in a down state.
  6. Configuration Profiles
    1. Customer Name: This drop-down, which lists the associated MSP customer, will be visible only to the MSP admin. When choosing this option, the On-Premise Poller Group will be propagated to selected customers.
    2. Threshold and availability: You can edit the Threshold Profile of your On-Premise Poller Group monitor either through the Configuration Profile or by following the steps below:
      1. Navigate to On-Premise Poller > On-Premise Poller Group.
      2. Select the On-Premise Poller Group you want to edit.
      3. Edit the parameters that needs to be changed.
      4. Click Save.
      Note

      If an On-Premise Poller is added to the On-Premise Poller Group, the down alert for the individual On-Premise Poller will be suppressed. Instead, the alert will be sent from the On-Premise Poller Group.

  7. Alert Settings:
    1. Notification Profile: Notification profiles help to configure when and who gets notified in case of downtime. Choose a notification profile from the drop-down list, use the default profile available, or create a custom notification profile.
    2. User Alert Group: Select the user group that needs to be alerted during an outage, or add multiple users to a group.
  8. Click Save.

Location Profile: If you add an On-Premise Poller to the group, only the On-Premise Poller Group will be listed, and the individual On-Premise Poller associated with it will not be visible in the Location Profile list.

MSP admins can allow their customers to choose the On-Premise Poller Group as their monitoring location by following these steps:

  1. Select the customer name from the drop-down menu in the configuration profile. When this option is selected, the On-Premise Poller Group will be propagated to the selected customers.
  2. When adding a monitor, the customer can choose the On-Premise Poller Group as their monitoring location. The screenshot below shows the Monitoring Locations drop-down listing the On-Premise Poller Group for the MSP customer.

Editing an On-Premise Poller Group

You can edit an On-Premise Poller Group to update its display name and make configuration changes. For this:

  1. Go to Admin > On-Premise Poller > On-Premise Poller Group.
  2. From the list of On-Premise Poller Groups, click the hamburger icon Hamburger icon next to the desired On-Premise Poller Group and click Edit.
  3. On the Edit On-Premise Poller page, you can edit the On-Premise Poller Group Name and User Alert Group details.

Adding a new On-Premise Poller to an On-Premise Poller Group

To add a new On-Premise Poller to the On-Premise Poller Group, follow the steps below:

  1. Go to Admin > On-Premise Poller > On-Premise Poller Group.
  2. From the list of On-Premise Poller Groups, choose the On-Premise Poller Group that you want to edit.
  3. Click the hamburger icon Hamburger icon next to the desired On-Premise Poller Group and click Add On-Premise Pollers.
  4. In the window that opens, choose the On-Premise Poller that you want to add and click Update.

Removing On-Premise Pollers from an On-Premise Poller Group

To remove an On-Premise Poller from an On-Premise Poller Group, follow the steps below:

  1. Go to Admin > On-Premise Poller > On-Premise Poller Group.
  2. From the list of On-Premise Poller Groups, choose the On-Premise Poller Group that you want to edit.
  3. Click the hamburger icon Hamburger icon next to the desired On-Premise Poller Group and click Remove On-Premise Pollers.
  4. On the On-Premise Poller Group Settings page, you can update the following settings:
    1. On-Premise Poller to delete from the On-Premise Poller Group: Select the On-Premise Poller that you want to delete from the On-Premise Poller Group from the drop-down menu.
    2. On-Premise Poller to take over the associated monitors: If the On-Premise Poller you are deleting has an attached monitor, you can either select another On-Premise Poller from the drop-down list to take over the monitors or choose Redistribute among On-Premise Pollers to distribute the load among existing primary On-Premise Pollers. If there are no attached monitors to the On-Premise Poller you are deleting, you can delete it directly.
  5. Click Update.

Redistributing monitors within an On-Premise Poller Group

Use the Redistribute Associated Monitors option to redistribute monitoring tasks within the On-Premise Poller Group, balancing workloads and enhancing efficiency.

To do this:

  1. Go to Admin > On-Premise Poller > On-Premise Poller Group.
  2. From the list of On-Premise Poller Groups, choose the On-Premise Poller Group that you want to edit.
  3. Click the hamburger icon Hamburger icon next to the desired On-Premise Poller Group and click Redistribute Associated Monitors.

You can use this option in the following scenarios:

  • When adding a new On-Premise Poller, use this option to balance the monitoring load among the On-Premise Pollers in the group.
  • When a primary On-Premise Poller is down and no standby is configured, use this option to redistribute the workload of the monitors previously handled by the downed On-Premise Poller.
  • When deleting an On-Premise Poller, use this option as described in this step to redistribute the workload of the monitors previously handled by the On-Premise Poller being removed.
Note

You can use the Redistribute Associated Monitors option only once every five minutes.

Summary and Associated Monitors metrics

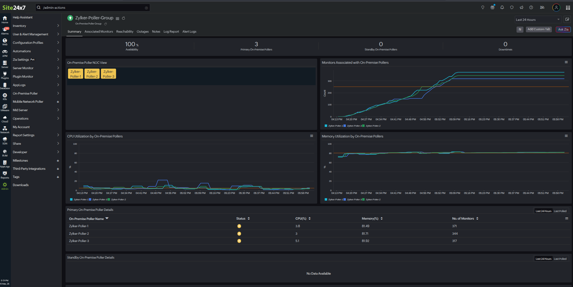
Summary:

Metrics Description
Monitors Associated with On-Premise Pollers The count of monitors associated with each On-Premise Poller
CPU Utilization by On-Premise Pollers The percentage of total CPU capacity currently used by On-Premise Pollers
Memory Utilization by On-Premise Pollers The percentage of total memory capacity currently used by On-Premise Pollers
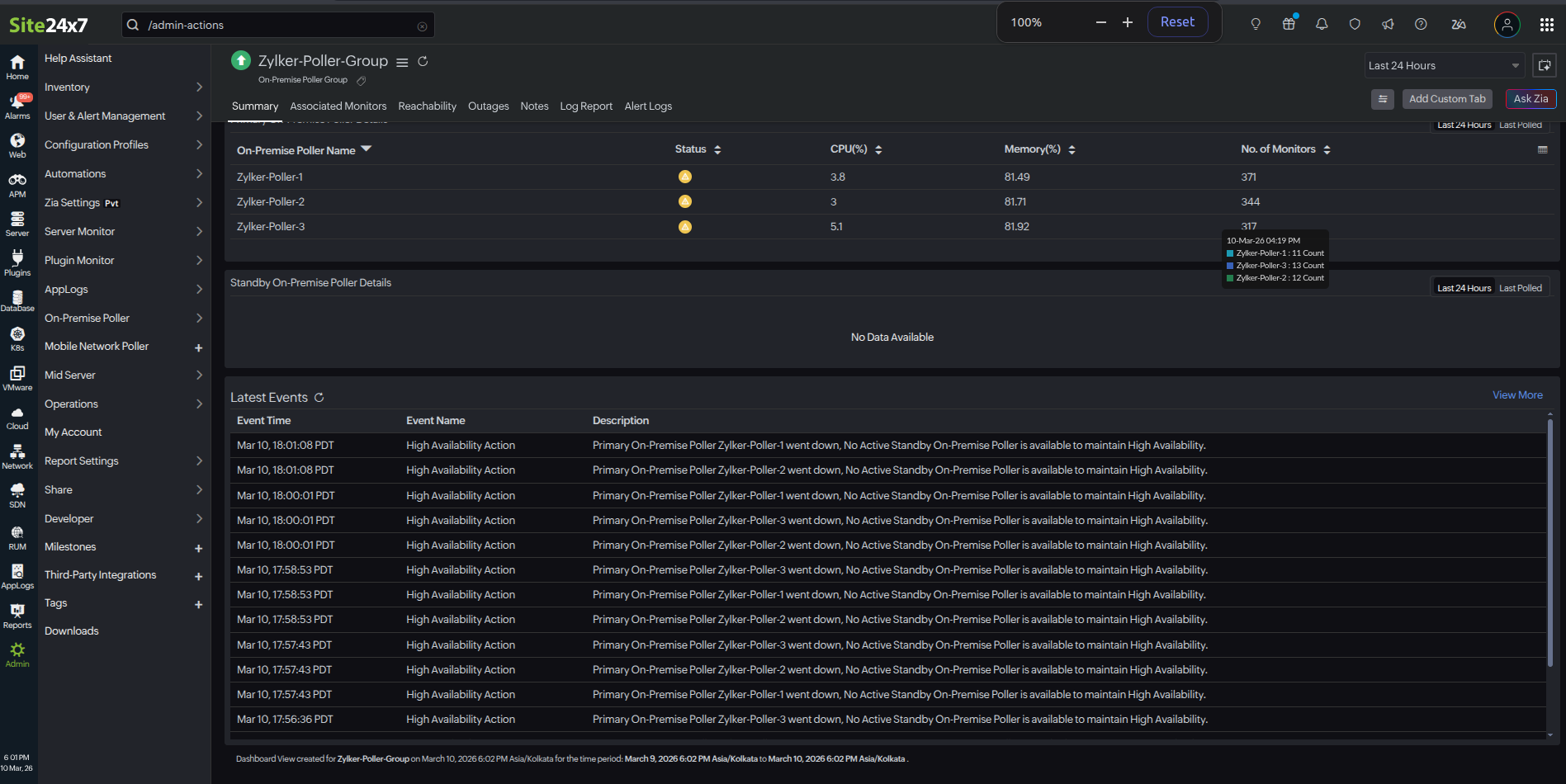
Primary On-Premise Poller Details The list of primary On-Premise Pollers with their Status, CPU (%), Memory (%), and number of monitors
Standby On-Premise Poller Details The list of standby On-Premise Pollers with their Status, CPU (%), Memory (%), and number of monitors
Latest Events The list of events includes actions such as adding or removing On-Premise Pollers, handling removals by redistribution or takeover, monitoring redistribution, and High Availability actions.

Latest Events:

This event data provides a comprehensive log of events related to the management and operation of On-Premise Pollers in the On-Premise Poller Group.

The events include:

  • On-Premise Poller addition: Records when a new On-Premise Poller is added to the On-Premise Poller Group.
  • On-Premise Poller removal: Records instances when an On-Premise Poller is removed. This can occur through:
    • Removal by redistribution: When an On-Premise Poller is removed and its monitoring tasks are redistributed among the remaining primary On-Premise Pollers.
    • Removal with takeover: When an On-Premise Poller is removed and its responsibilities are taken over by another On-Premise Poller.
  • Monitor redistribution: Records actions related to the redistribution of monitoring tasks among On-Premise Pollers.
  • High Availability actions: Records actions related to High Availability On-Premise Poller operations.

You can view and query this data, which creates an On-Premise Poller Group Events log type in AppLogs.

AppLogs is Site24x7's log management service that enables you to upload and manage logs from your entire infrastructure on a single dashboard. Using a user-friendly query language, you can filter out invalid values and quickly gain actionable insights.

Associated Monitors:

This tab lists the associated monitors with their Monitor Display Name, Status, and Last Polled details.

Note

If either a primary or standby On-Premise Poller goes down, the On-Premise Poller Group will enter a trouble state.

Migrate to the On-Premise Poller Group

Learn more about migrating existing On-Premise Pollers to an On-Premise Poller Group.

Related articles

Was this document helpful?

Would you like to help us improve our documents? Tell us what you think we could do better.


We're sorry to hear that you're not satisfied with the document. We'd love to learn what we could do to improve the experience.


Thanks for taking the time to share your feedback. We'll use your feedback to improve our online help resources.

Shortlink has been copied!